Our Services
Blue data center corridor representing cloud engineering on AWS and Azure
Cloud Engineering (AWS & Azure) Design, build, and optimize secure, scalable cloud platforms on AWS & Azure. Migrations, landing zones, and cost-efficient architectures that grow with you.
DevOps & Platform Automation CI/CD pipelines, Infrastructure-as-Code (Terraform), container platforms, and observability. Faster releases, fewer incidents, and repeatable environments.
Data & Analytics Modern data pipelines and dashboards that turn raw data into trusted decisions—governed, reliable, and scalable.






Neon DevOps infinity loop symbolizing CI/CD and platform automation
Colorful connected nodes illustrating modern data pipelines and analytics




Services tailored to your stage—from first landing zone to enterprise scale
Cloud & Security Services Automation & Smart Systems General Services
Real-World Projects & Proven Expertise
Delivering secure, automated, and intelligent cloud solutions — built, tested, and production-ready.
Automated Amazon Connect environment provisioning with AWS CDK, integrating KMS, S3, DynamoDB, API Gateway, and Lambda.
Intelligent contact flows with Lambda-powered customer lookups and VIP routing.
Self-service IVR & chat solutions using Amazon Lex V2 to reduce agent load.
Compliance-ready analytics pipelines with Contact Lens PII redaction, Athena queries, and EventBridge/SNS alerts.
Custom React-based Agent Desktop with Streams API, API Gateway, and Lambda screen-pop integration.
Omnichannel chat & tasks workflows with business hours and concurrency-based routing.
Pinpoint-powered SMS/email notifications triggered by contact events.
AI-enhanced agent assist and post-call summaries using Amazon Bedrock.
CI/CD pipelines for flows, Lex bots, and Lambdas across Dev → Test → Prod.
Performance and load testing for voice/chat ensuring SLO compliance.
IAM least-privilege enforcement, encryption everywhere (KMS), and automated retention policies.
AWS Control Tower with Service Control Policies for centralised governance.
Multi-region resilience & disaster recovery with Route 53 failover and Lambda/DynamoDB replication.
Security audit & remediation using CIS Benchmarks, NCSC Principles, and automated guardrails.
WAF, AWS Shield, and ALB security integration via Terraform.
CI/CD pipelines with GitHub Actions, Terraform, and security scanning (Trivy, SonarQube).
Serverless API backends using Lambda & API Gateway with IAM-secured endpoints and CloudTrail monitoring.
API performance monitoring with CloudWatch metrics, logs, and tracing.
Secure AI/ML model deployments on SageMaker with data governance.
Hybrid app onboarding with Python, Ansible, and secure multi-environment configuration.






Amazon Connect & Contact Centre Solutions
Cloud Security Engineering & Compliance
DevOps, Automation & Serverless Solutions


Data Financial Insight Dashboard by VaultIQ Global Solutions Ltd
Data Financial Insights Dashboard
This executive dashboard, created by Ime Ben, transforms complex financial data into clear, actionable insights. Built using Power BI and Microsoft data tools, it visualises total sales, profit trends, and segment performance across global markets. The interactive charts and geographic mapping empower leaders to identify growth opportunities, optimise margins, and make data-driven decisions — aligning perfectly with VaultIQ’s Data Analytics and AI-powered business intelligence solutions
🧩 Kubernetes & Enterprise Cloud Solutions
Empower your infrastructure with scalable, secure, and automated container management built for enterprise workloads.
Kubernetes (EKS / AKS) Deployment & Security:
End-to-end design, setup, and management of clusters with RBAC, network policies, and secrets management.Containerisation & Modernisation:
Migrate monolithic apps into containerised microservices using Docker, Helm, and Terraform modules.CI/CD for Containers:
Automate image builds, vulnerability scanning (Trivy), and blue-green or canary deployments using GitHub Actions and ArgoCD.Observability & Performance:
Centralised monitoring with CloudWatch, Prometheus, and Grafana dashboards—real-time insights into pod health, latency, and resource use.Policy-as-Code & Compliance:
Enforce governance through OPA/Gatekeeper, Config Rules, and CIS Kubernetes Benchmarks.Hybrid & Multi-Cluster Strategy:
Design scalable solutions across AWS, Azure, and on-premises—complete with cross-region failover and SSO integration.
⚙️ Enterprise Cloud Services
Future-ready infrastructure built on secure, automated foundations.
Multi-Account AWS & Azure Governance with Control Tower and Policy Packs.
Zero-Trust Access Architecture for hybrid teams (SSO, VPN, and MFA integration).
API Management & Gateway Security for scalable backend services.
Serverless & Event-Driven Workflows using Lambda, EventBridge, and Step Functions.
AI/ML Infrastructure Optimisation — accelerate SageMaker, Bedrock, and Azure AI with governed data pipelines.
Cost, Compliance & Sustainability Dashboards with Power BI and AWS/Azure APIs.
VaultIQ delivers cloud platforms that scale securely — containerised, automated, and compliant from day one.




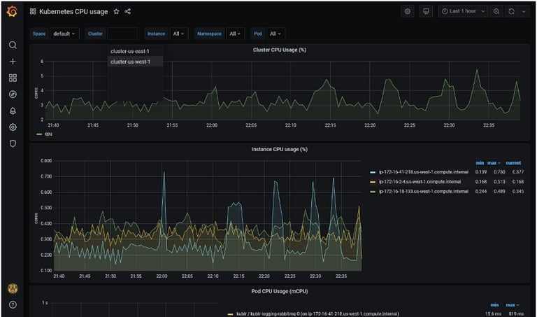
Kubernetes cluster optimization — secure, scalable container orchestration powered by VaultIQ Global Solutions Ltd.
Real-time Kubernetes performance monitoring and orchestration by VaultIQ Global Solutions Ltd.
Amazon Connect & CX Automation
Modernising contact centres with secure, automated, and intelligent workflows.
Amazon Connect environment provisioning via AWS CDK with KMS, S3, DynamoDB, API Gateway, and Lambda.
Lambda-driven customer lookups and VIP routing for intelligent contact flows.
Self-service IVR & chat with Amazon Lex V2 to reduce agent workload.
Compliance-ready analytics using Contact Lens, Athena, and EventBridge/SNS alerts.
Custom React Agent Desktop with Streams API and Lambda screen-pop integration.
Omnichannel chat & task routing with business hours and concurrency rules.
Pinpoint-powered SMS/email notifications for callbacks and post-interaction updates.
AI-powered agent assist and post-call summaries with Amazon Bedrock.
CI/CD pipelines for flows, bots, and Lambdas across Dev → Test → Prod.
Performance/load testing to meet service-level objectives (SLOs).


Cloud Security Engineering & Compliance
Securing multi-cloud environments with enterprise-grade guardrails.
IAM least-privilege enforcement, encryption everywhere (KMS), and automated retention.
AWS Control Tower + Service Control Policies for central governance.
Multi-region resilience & DR with Route 53 failover and replicated Lambdas/DynamoDB.
Security audit & remediation using CIS Benchmarks and NCSC Principles.
Web Application Firewall (WAF), AWS Shield, and ALB security integration via Terraform.
Automated GuardDuty tuning and Security Hub posture checks.
Governance-ready logging via CloudTrail and centralised SIEM integration.


DevOps, AI, and Data Insights
Automating delivery, empowering intelligence, and driving value from data.
CI/CD pipelines with GitHub Actions, Terraform, and embedded security scans (Trivy, SonarQube).
Serverless API backends with Lambda & API Gateway secured via IAM and monitored with CloudTrail.
API monitoring dashboards using CloudWatch metrics, logs, and tracing.
Secure AI/ML model deployments with SageMaker and data governance policies.
Hybrid app onboarding with Python, Ansible, and multi-environment automation.
Advanced data pipelines using Python, SQL, and Power BI for executive reporting.
AI-assisted classification and sentiment analysis for customer interactions.
Cost optimisation playbooks for Amazon Connect and AWS workloads via budgets, alerts, and automation.


Frequently Asked Questions
What cloud services do you offer?
We provide secure AWS & Azure cloud engineering, CI/CD automation, cybersecurity controls, incident response, Kubernetes security, and advanced data analytics tailored for SMEs and enterprises.
Who are your target clients?
We support SMEs, startups, public-sector organisations, and enterprises across the UK and globally — delivering flexible, outside-IR35 cloud security and automation expertise.
How can we contact you?
You can reach us via the contact form on our website or email us at:
📧 info@vaultiqsolutions.com
What is your business focus?
Our primary focus is secure cloud engineering (AWS & Azure), DevOps/DevSecOps, Kubernetes and serverless security, data analytics, and Amazon Connect contact-centre automation.
Do you operate beyond technology services?
No — VaultIQ Global Solutions Ltd is a specialist technology consultancy.
Our entire delivery portfolio is focused on secure cloud transformation, automation, and data-driven solutions.
Meta:Cloud Security, DevOps Automation, Data Analytics & Amazon Connect Solutions — VaultIQ Global Solutions Ltd, a UK-based consultancy delivering secure and scalable digital transformation.


Partner programme membership statements reflect current registration status. Vendor logos and tier designations are used only where contractually permitted.
© 2025 VaultIQ Global Solutions Ltd
Registered Office: 71–75 Shelton Street, Covent Garden, London, WC2H 9JQ
Registered in England & Wales — Company No: 16662673
Privacy Policy | Terms of Use
